С появлением высококачественных источников звуковых программ существенно возросли требования к параметрам всех звеньев звуковоспроизводящих устройств. И если параметры выпускаемых нашей промышленностью предварительных усилителей ЗЧ, эквалайзеров и усилителей мощности чаще всего удовлетворяют этим требованиям, то параметры акустических систем (АС) отстают от темпов их роста и все еще остаются наиболее слабым звеном звуковоспроизводящего тракта.
Предлагаемая вниманию радиолюбителей АС не имеет многих недостатков, присущих промышленным образцам. Особое внимание уделено внешнему акустическому оформлению громкоговорителей АС, от которого, как известно, в немалой степени зависят такие важные параметры, как диаграмма направленности и неравномерность АЧХ.
Основные технические характеристики:
Номинальная (максимальная шумовая) мощность, Вт............................... 35 (100)
Номинальное электрическое сопротивление, Ом............................................. 4
Номинальный диапазон воспроизводимых частот, Гц.............................. 30 - 20 000
Неравномерность АЧХ, дБ, в диапазоне 63-18 000 Гц..................................... ± 4
Характеристическая чувствительность, дБ/Вт/м.............................................. 86
Суммарный коэффициент гармоник при мощности, соответствующей среднему звуковому давлению 90 дБ, %, в диамаоне частот, Гц:
500-600........................................ 1,6
600-1600..................................... 1,05
1600-10000.................................. 0,7
Габариты, мм, бокса:
НЧ.................................... 592х390х400
СЧ.....................................187х187х189
ВЧ......................................148х148х52
Масса, кг.................................................. 45
Конструктивно АС (рис.1) выполнена в виде трех неразъемных, жестко скрепленных друг с другом боксов: низкочастотного (НЧ), среднечастотного (СЧ) и высокочастотного (ВЧ). В первом боксе установлена головка громкоговорителя 75ГДН-1-4, во втором — 5ГДШ-5-4 и в третьем — 6ГДВ-4-8. Расположение боксов относительно друг друга и их габариты выбраны с учетом требований, предъявляемых к диаграмме направленности и неравномерности частотной характеристики АС. Чертежи АС выполнены не в масштабе. Принципиальная схема включения динамических головок показана на рис.2. В низкочастотном звене установлен фильтр первого порядка с крутизной спада АЧХ 6, в среднечастотном — второго порядка с крутизной спада АЧХ 12, в высокочастотном — третьего порядка с крутизной спада АЧХ 18 дБ/октава.

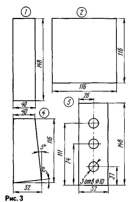
Частоты раздела фильтров 500 и 5 000 Гц выбраны из условия обеспечения минимальной неравномерности АЧХ АС Для лучшего согласования с НЧ и ВЧ головками СЧ головка включена с ними в противофазе. Такое построение разделительного фильтра в наилучшей степени отвечает характеристикам примененных в АС головок громкоговорителей и их акустического оформления. Корпус ВЧ блока (см.рис.1) собирают из заготовок (рис.3), выполненных из ДСП толщиной 16 мм (1,4,5) и фанеры (2) толщиной 10 мм.
Сначала клеем ПВА склеивают другсдругом верхнюю 1, боковые 4 я нижнюю 5 панели корпуса. Затем со стороны установки ВЧ головки по всему периметру корпуса вклеивают деревянные бруски сечением 20х20 мм. После этого в образовавшейся деревянной рамке круглым и плоским напильниками делают отверстия под установку головки 6ГДВ-4-8. Далее всю переднюю панель обрабатывают по получении ровной плоскости и красят черной нитроэмалью. Саму головку крепят шурупами-саморезами диаметром 3 и длиной 10 мм. ВЧ головка закрыта декоративной рамкой, на которую натянуто три слоя акустически прозрачной капроновой ткани. В рамке имеются три металлических штырька диаметром 3 мм, с помощью которых она прикрепляется к передней панели ВЧ блока. Для крепления задней панели по внутренним ребрам корпуса ВЧ бокса следует приклеить бруски 20х20 мм так, чтобы на их торцы заподлицо можно было вклеить заднюю панель. ВЧ бокс крепится к СЧ боксу (рис.1) винтами М10 длиной 50 мм.
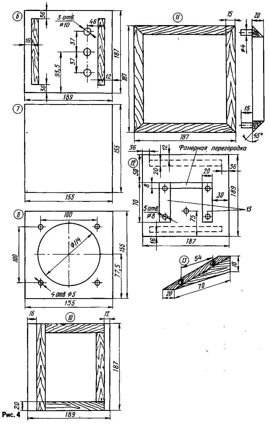
Корпус СЧ бокса собирают аналогично. Вначале из ДСП толщиной 16 мм изготавливают верхнюю б, заднюю 7, две боковые 10 и нижнюю 12 панели, а из фанеры толщиной 12 мм переднюю панель 8 (рис.4). Затем клеем ПВА склеивают корпус бокса без передней и задней панелей. Торцы панелей корпуса следует тщательно обработать напильником и наждачной бумагой, чтобы они были ровными, а сами панели должны располагаться друг относительно друга точно под углом 90°. Затем изнутри корпуса в местах стыка его стенок и по их краям со стороны установки задней и передней панелей вклеивают деревянные бруски15х20мм (они показаны на эскизах панелей). После этого вклеивают в корпус переднюю панель 8. После высыхания клея (не менее 12 ч) всю лицевую панель и торцы соприкасающихся с ней других панелей обрабатывают наждачной бумагой так, чтобы все они находились в одной плоскости. Затем всю лицевую панель красят черной краской. Заднюю панель крепят восьмью шурупами диаметром 4 и длиной 20 мм. Через тонкий поролон с внешней стороны к нижней панели 12 клеем ПВА приклеивают деревянные подставки 13 с двумя отверстиями диаметром 8 мм под шкапты. Шкапты вставляют в отверстия подставки и верхнюю панель НЧ бокса. Между подставками приклеена фанерная перегородка. Изнутри панели СЧ бокса выложены пластинами герлена общей толщиной 8 мм. Весь внутренний объем бокса заполнен ватой. На один бокс требуется приблизительно 120 г ваты. Декоративная рамка 11 изготовлена из брусков 15х20 мм, скрепленныхв шип, и обтянута тонким капроном, окрашенным в черный цвет. Она устанавливается в отверстия передней панели с помощью шкаптов.
СЧ головка доработана по методике В.Шорова, изложенной в журнале «Радио», 1983, № 6, с-50-52. В результате такой доработки в полосе частот 300...6 000 Гц в два-три раза снизился коэффициент гармоник и стала более плоской АЧХ без потери характеристической чувствительности. Сама головка закреплена на передней панели обычным способом.
Эскизы панелей корпуса НЧ бокса показаны на рис.5. Все они изготовлены из ДСП толщиной 16 мм. Сборку корпуса начинают со склеивания боковых 18, верхней 14 и нижней 20 панелей. Предварительно на боковые, заднюю и нижнюю панели необходимо установить ребра жесткости, выполненные из деревянных брусков 30х30 мм. Ребра приклеивают клеем ПВА, а затем усиливают шурупами через каждые 10 см, ввернутыми снаружи панели вовнутрь. Свободные от ребер жесткости места панелей покрыты вибропоглотителем. Он представляет собой 12 листов линолеума без основы, склеенных друг с другом клеем 88. Суммарная толщина слоя вибропоглотителя 20 мм. Между боковыми панелями вклеены клеем ПВА и укреплены шурупами две деревянные распорки 22 (см.рис.1) сечением 30х30 мм. Вся внутренняя поверхность корпуса НЧ бокса, включая бруски ребер жесткости и распорок, оклеены одним слоем синтетического войлока толщиной 8 мм.
Низкочастотная головка «акустически подвешена», т.е. установлена на передней панели через кольцо из микропористой резины толщиной 5 мм. Головка крепится винтами М6. Сама передняя панель прикреплена к деревянным брускам, установленным на боковых и нижней панелях винтами М6. Места стыковки панелей изнутри тщательно промазаны гермети-ком. Труба фазоинвертера дюралюминиевая с толщиной стенки 1 мм. Она вклеена в переднюю панель клеем ПВА. Снаружи на трубу надето декоративное кольцо, выточенное из фанеры. Задняя панель НЧ бокса закреплена через поролон толщиной 2,5 мм 24 шурупами диаметром 4 и длиной 45 мм.
Элементы разделительного фильтра размещены на плате из стеклотекстолита, которая установлена на нижней панели через резиновые прокладки. В фильтре применены резисторы ПЭВ-2 и конденсаторы МБГО на напряжение 160 В. Катушка L1 содержит 172 витка провода ПЭВ-1 1.8, L2 — 90 и L4 - 78 витков провода ПЭВ-1 1,2 и L3—186 витков провода ПЭВ-1 1,62. Диаметр намотки катушек L1—L4— соответственно 56,28,52 и 25 мм, высота намотки — 28 , 14, 26 и 12,5 мм. На внутренних поверхностях боковых, задней и верхней панелей закреплены ватные маты размерами 70х400х250 мм. На боковых панелях — по два мата, а на верхней и задней — по одному. К нижней панели снаружи крепятся на ПВА и шурупах две боковые рейки размерами 20х20х300 мм, они выполняют функции подставок АС. Боковые поверхности всех трех боксов и передняя панель НЧ бокса оклеены черным кожзаменителем.
Л. ДЕМЬЯНОВ, РАДИО № 2,1993 г. гМосква.