К сожалению хорошие АС стоят хороших денег. А их обычно нет, и что же делать в таком случае? Есть два пути (как всевда в России третьего не дано)— лелеять несбыточную мечту и копить, либо слушать старый хлам со всеми его застарелыми дефектами и недостатками. И вот на радость всем российским аудиофилам относительно нулевого достатка некая столичная торговая фирма в своем красочном буклете предложила просто замечательный выход из тупиковой ситуации (наконец есть третий путь и для России) — берем чемпионские провода, прикупаем к ним хорошие конденсаторы, приобретаем хорошие резисторы, и соединяем все это с помощью лучшего в мире припоя и т.д. и т.п. Желательно набрать баксов на триста, а лучше на полтыщи, (конечно, все ато вы найдете в нашем магазине), ставите взамен старой дряни и только после этого польется музыка из ваших S-90 или "Корветов". После этого десятки, а то и сотни аудиофилов сбились с ног в поиске, прежде всего каких-то денег, а затем и всяких замечательных мулькинкапов и разных Аудиовотных проводов и припоев.
Многолетний опыт модернизации отечественых и ненаших АС в ценовой категории от 500 руб. до $3000 в фирме братьев Арзумановых подтверждает старую как мир истину — чудес на этом саете не бывает. Если внутри стоит кривой фильтр, то он кривым и останется, если был кривым динамик, то кривым он и останется, не взирая на замену комплектующих заведомо более качественными. Чаще всего звук окажется хуже прежнего за счет искусственной оголенности дефектов, да потраченных впустую денег.
Большинство отечественых АС по добротности исполнения просто на голову выше буржуйских при цене до 600-800$. Вот только со звуком дело обстоит иначе. Дело все в том, что разработчикам и изготовителям нужно было втиснуться в рамки ГОСТа, а какой ценой и для чего — никто уже не помнит. Опять же из опыта ремонта и анализа большого количества АС разных фирм была нами выведена простая формула: АС с неравномерностью частотной характеристики в 15-20! дБ хорошо играть не могут, при любой комплектации, а вот при 3-10 дБ могут играть, а могут и не играть. Та же картина с фазовыми и линейными характеристиками. Многие вещи стали понятными в процессе долгого труда по созданию собственного измерительного комплекса, а затем при разработке своих методик качественной и колличественной оценки некоторых параметров. Самым главным, параметром по нашему мнению, является многократно всеми обруганный, как и самый бесполезный — "неравномерность АЧХ". Весь вопрос— как мерять и чем. Например, S-90 имеют не самую худшую по равномерности полосу, но звук явно не подарок. Если измерять этот параметр не скользящим синусом, или рассчитывать ее из реакции системы на ступенчатый импульс, а интерполировать на некоррелированном по частоте, фазе и амплитуде сигнале (в переводе на нормальный русский язык — это белый шум), то окажется, что не все так уж ладно в королевстве Датском. В результате бесчисленных измерений, долгих прослушиваний и сравнений оказалось, что при существенном (более 2 дБ) различии АЧХ измеренных однажды на шуме, а затем на синусе—звука не жди. Оказывается, что различия в измерениях не в шуме и не синусе указывают и на болтанку в больших пределах ФЧХ, и на явно неудачную переходную характеристику и еще на много чего неудачного. Когда мы измеряем искажения, то прежде всего обращаем внимание на спектр гармоник, так как именно его видом определяется жесткость, мягкость, воздушность и прочие эзотерические термины при субъективной оценке звука. При уровне 2-й больше 3-й и при 4-й на уровне шумов — все в порядке, если наоборот, то остается много поводов для серьёзной работы. Порою единственный выход — хирургическое вмешательство, то есть модернизации. Посмотрим, что можно сделать из S-30 и всех ее многочисленных клонов — некогда самых популярных в СССР.
При переделке АС из приборов желательно иметь генератор ЗЧ с низкоомным выходом, осциллограф, вольтметр, авометр. Приборы посложнее, вроде частотомера, измерителя иммитанса, спектроанализатора иметь желательно, но нормальный человек их обычно не имеет, так что попробуем обойтись без них. Ну, поехали.
Первым делом разберем АС. Вынем динамики и измерим резонансную частоту НЧ динамика; как это сделать— не написано разве что на наборах. Затем выясним объем ящика ЛС {как это сделать, знает каждый, закончивший школу). Сосчитаем эквивалентный эбъем головки (он в любом случае окажется 90-100 л игрой для головок с резиновым подвесом и 120-130 литров для головок с пенополиуретановым подвесом). Тут становится ясным, что дальше так жить нельзя. Начнем строить ящик. Как его объем нарастить до 60-70 литров — это дело рук и вкуса самого утопающего, но сразу оговорюсь, что в прежнем объеме мы никогда не добъемся нормального, т.е. не бубнящего баса. Фазоинвертору придется сделать обрезание, укоротив его до 20 - 30 см. (по средней линии), т.к. настроен он так, чтобы можно было в паспорте написать 20 -20000. Не обольщайтесь цифрами, ведь сами знаете, что на. сараях пишут, и что там внутри. Если вы при объеме 65-70 л. получите по уровню -3дБ 40Гц, — это хорошо, товарищи, а при 100 — можете и 30 Гц, но жена убьет. Выбор за вами.
Второй этап — соберитесь с духом и выкиньте СЧ динамик с гордым названием 15ГД-11 (20ГДС-1) — худшего средника и придумать нельзя т.к. сделан он против всех правил, по которым их делают во всем мире. Придется смириться с неизбежным и потратить 200— 350 рублей за пару динамиков 30ГДС-1, они-то как раз сделаны по всем правилам (кроме, быть может очень высокой Fp=400-450 Гц). Недостаток их только в том, что собраны они чаще всего очень неаккуратно. Наиболее встречаемые дефекты — мусор в магнитном зазоре и неотцентрованность. Определить их можно по характерному похрюкиванию при надавливании на диффузор в районе приклейки колпачка к диффузору. Такие динамики брать не следует. Остальные нам вполне сгодятся.
Третий этап — пищалка. Подключим ее к генератору, и прогнав в диапазоне 1500 - 25000 Гц, убедимся ё отсутствии призвуков при подаче на нее напряжения 3-4 В. В противном случае надо удалить пыль, стружку из магнитного зазора, хотя лучше доверить эту работу специалисту. Если купол пищалки из cтеклоткани, то уже хорошо. Если из лавсана, то придется доработать: открутить колечко с крестиком, затем аккуратно и равномерно промазать подвес и внешнюю треть купола невысыхающим составом (перхлорвинил, полиизобутелен и т.д., что найдете).
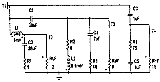
Четвертый этап — фильтры, провода и контакты. Провода для внутренней разводки следует заменить на любые акустические, стоимостью от 1$ за метр. Разницу между тем, что было и новыми вы заметите сразу, а вот разница между ними и какими-нибудь супер-пупер заметна более в цене, чем в качестве (рост цены в зависимости от качества чаще всего имеет квадратичную зависимость, так что выбор остается только за вами). Возможный вариант фильтра приведен:ниже.

При этом получается наиболее линейная АЧХ и ФЧХ, остальное —дело Вашего вкуса. Если есть возможность, замените в проходных цепях конденсаторы на К73-11; К73-16; МБГЧ или что-нибудь подобное на напряжение более 100 В. Соединительные клеммы из чистой аудио-фильской оцитованой стали нужно заменить на никелированные или лучше золочёные, стоимостью 1,5-3$. Возможно проще выточить их из меди или латуни, только придется очищать их от окисла хотя бы раз в месяц. Кроме всего вам станет много легче на душе, когда откажетесь от защитных металлических сеток, которые дают столько дребезга и призвуков, сколько не надо ни вам ни кому другому.
После всех трудов соберите все в кучу, соблюдая полярность. Садитесь и слушайте и не расстраивайтесь, что не все оказалось по вашему вкусу, ведь никто и не обещал, что теперь S-90 побьют все АС стоимостью как минимум в четырехзначном у.е.вом классе, самое главное — они теперь играют!
Подобнее манипуляции можно проделать с любыми российскими АС. Можно также поднять чувствительность на пару децибел, улучшить динамику, и т.д. и т.п., пишите нам — 347900 г. Таганрог, ул. Чехова 74а. КБ Морской Электроники "Вектор", отдел Акустики. Постучать в дверь два с половиной раза, спросить Карена или Гену Арзумановых.
Геннадий Арзуманов, Карев Арзуманов.